Altynview Справочный центр Altynview App Сетевые запросы
Altynview App

Сетевые запросы

1. HTTP-запросы

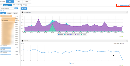
Сетевые запросы: Система собирает следующие пять показателей производительности: время отклика приложения, время разрешения DNS, время установления TCP-соединения, время SSL-рукопожатия, время получения первого пакета.

Отображение IP: При включении отображения IP можно просмотреть все IP-адреса, связанные с текущим доменом.

Столбчатая диаграмма ТОП-5 хостов с самыми медленными запросами: Для текущего приложения за выбранный период времени отображается столбчатая диаграмма TOP5 хостов, показывающая количество обычных и медленных запросов по измерению хоста.

Столбчатая диаграмма ТОП-5 URI с самыми медленными запросами: Для текущего приложения за выбранный период времени отображается столбчатая диаграмма TOP5 URI, показывающая количество обычных и медленных запросов для одного хоста.

Список медленных запросов: Для текущего приложения за выбранный период времени отображается список всех медленных запросов с адресами запросов и показателями производительности выбранного хоста. Поддерживается углублённый анализ второго уровня.

Углублнный анализ медленных запросов:Отображает все подробные данные текущего медленного запроса и распределение его производительности по различным измерениям.

2. DNS

DNS:Комплексный анализ производительности DNS-разрешения выполняется по следующим измерениям: географическое расположение серверного хоста, IP-адрес, место запроса (регион, оператор, способ доступа). Это позволяет в один шаг определить регион с самым медленным DNS.

3. Socket

Socket:Производительность Socket анализируется на основе времени TCP-соединения и времени DNS-разрешения. В сочетании с количеством соединений можно определить нестабильность сервера: если в определённый период соединения происходят слишком часто, сервер может быть нестабилен в этот временной интервал.

4. Трассировка между приложениями

Трассировка между приложениями: Altynview реализует полную сквозную трассировку за счёт трассировки между приложениями.

I. HTTP трассировка между приложениями: Если требуется анализ производительности серверной части для URI хоста, нажмите кнопку Перейти к процессу веб-приложения (Go to Web application process) в правом верхнем углу, чтобы перейти в отчёт сервера и просмотреть производительность хоста.

II. Межприложенческая трассировка медленных запросов: Если необходимо проанализировать серверную производительность для конкретного адреса медленного запроса, нажмите кросс-приложение (cross-application) в разделе межприложенческой трассировки, чтобы перейти в отчёт сервера.

III. Межприложенческая трассировка медленных взаимодействий: В анализе медленных взаимодействий учитываются все сетевые запросы текущего представления (Activity) по каждому потоку.
Если время выполнения сетевого потока чрезмерно велико и требуется анализ серверной части, нажмите на значок «маленький глобус», чтобы перейти в серверный отчёт и просмотреть производительность хоста.

Примечание: Функция межприложенческой трассировки требует установки агента Altynview как на стороне приложения, так и на стороне сервера.